Dashboard (Табло)

Updated on 05.02.2026

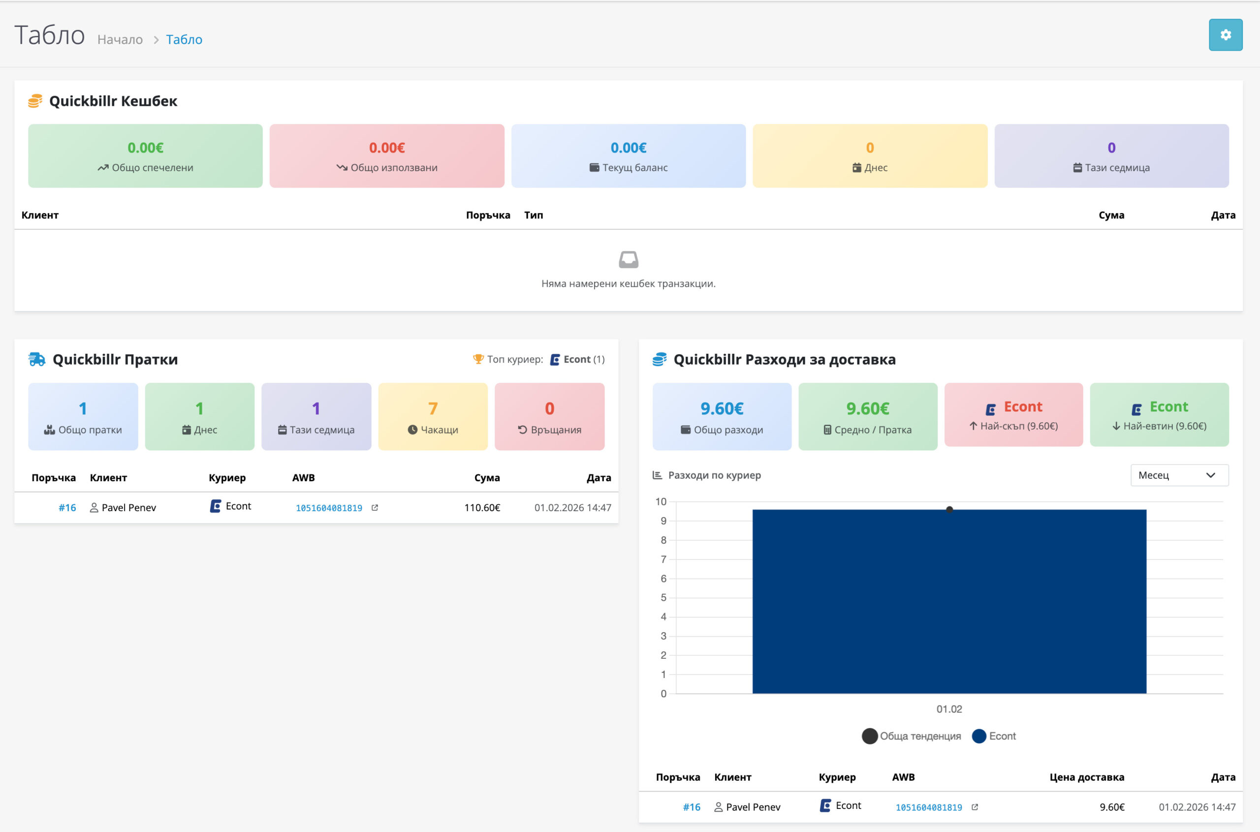
След инсталация на dashboard модулите, на началната страница на админ панела ще се покажат:

Пратки (Shipments):

МетрикаОписание
Общ брой праткиБрой генерирани товарителници.
Пратки днесГенерирани днес.
Чакащи поръчкиПоръчки без товарителница.
Топ куриерНай-използваният куриер.

Разходи за доставка (Shipping Costs):

МетрикаОписание
Общи разходиОбща стойност на доставките.
Средна ценаСредна цена на пратка.
По куриерРазбивка по куриерски фирми.
ТенденцияГрафика по месеци/тримесечия.
Was it helpful ?